今天跟著工程師來全面了解下中央空調系統。

第一章:中央空調系統簡介
一、按空調設備的設置情況分類:
(1)集中式空調系統:集中式空調系統是將各種空氣處理設備和風機都集中設置在一個專用的機房里,對空氣進行集中處理,然后由送風系統將處理好的空氣送至各個空調房間中去。
(2)半集中式空調系統:除有集中的空氣處理室外,在各空調房間內還設有二次處理設備,對來自集中處理室的空氣進一步補充處理。
(3)全分散式空調系統:把空氣處理設備、風機、自動控制系統及冷、熱源等統統組裝在一起的空調機組,直接放在空調房間內就地處理空氣的一種局部空調方式。
二、按負擔室內負荷所用的介質種類分類:
(1)全空氣系統:空調房間內的熱、濕負荷全部由經過處理的空氣來承擔的空調系統。
(2)全水系統:空調房間內熱、濕負荷全靠水作為冷熱介質來承擔的空調系統。
(3)空氣—水系統:空調房間的熱、濕負荷由經過處理的空氣和水共同承擔的空調系統。
(4)制冷劑直接蒸發系統:這是一種制冷系統的蒸發器直接放在室內來吸收房間熱、濕負荷的空調系統。

三、按服務對象不同分類:
舒適性空調和工藝性空調。舒適性空調通常應用于家庭或公共場所;工藝性空調通常應用于工廠,實驗室等對空氣有特殊要求的場合。
如圖所示為全新風機組,屬于集中式空調系統。其工作原理為:室外新鮮空氣(圖中新風)經新風口(圖中F-進風網格)進入空氣處理室(圖中E-空調器),經過過濾器清除掉空調中的灰塵,再經過表冷器、加熱器等設備的處理,使空氣達到設計要求的溫度和濕度后,由送風機經風量控制系統(圖中D-總風量調節閥)送入風管系統(圖中標注尺寸的管道)送入消聲裝置(圖中C-消聲器)降低噪聲后,經過各房間風量調節裝置(圖中B-風量調節閥),由出風口(圖中A-孔板送風口)送到各空調房間,吸收了房間里的余熱、余濕后,自回風口經風道排出室外。
第二章:中央空調風系統專業術語
一、風管

風管是采用金屬、非金屬薄板或其他材料制作而成,用于空氣流通的管道。
(1)風管的材料
常用的有薄(鍍鋅)鋼板、不銹鋼板、塑料復合板、有機(無機)玻璃鋼板、膠合板、鋁板、塑料軟管、金屬軟管、橡膠軟管等。

鍍鋅風管 圓形不銹鋼四通 塑料復合風管

玻璃鋼風管 塑料軟管 金屬軟管
(2)風管的規格尺寸

(3)空調管道的保溫
由于空調管道中輸送的是經處理的高品質的空氣,對其管道的保溫要求很高,因此,需要對管道進行保溫,常用的保溫材料如下:

二、 風管配件和部件:
風管配件指風管系統中的彎管、三通、四通、各類變徑及異形管、導流葉片和法蘭等。
風管部件指通風、空調風管系統中的各類風口、閥門、排氣罩、風帽、檢查門和測定孔等。

三、空調系統末端設備及其零部件:
空調系統末端設備包括裝配式空調機組和風機盤管,其主要的零部件包括風機機組,表冷器,加熱器,加濕器,除濕器,空氣過濾器,空氣分配器等。


(二)空調機組:
如圖所示即為裝配式空調機組,是將各種空氣處理設備及風機、風量調節閥等制成帶箱體的單元體,這些單元體可根據工程需要由設計人員進行組合,成為一組能實現各種空氣處理要求的裝配式空調機。

如圖所示即為裝配式空調機組,是將各種空氣處理設備及風機、風量調節閥等制成帶箱體的單元體,這些單元體可根據工程需要由設計人員進行組合,成為一組能實現各種空氣處理要求的裝配式空調機。

裝配式空調機組有臥式的、立式的、角度式以及疊置式的多種結構形式。選用裝配式空調機組時,應根據空調系統所需總風量和系統總冷負荷以及空調機房面積大小選配合適型號和結構的空調機組。
(二)風機盤管:
(1)半集中式空調系統的概念
半集中式空調系統除了有集中的空氣處理室外,還在空調房間內設有二次空氣處理設備。這種對空氣的集中處理和局部處理相結合的空調方式,克服了集中式空調系統空氣處理量大,設備、風道斷面積大等缺點,同時具有局部式空調系統便于獨立調節的優點。半集中式空調系統因二次空氣處理設備種類不同而分為風機盤管空調系統和誘導器系統。其中新風加風機盤管系統為最長用的半集中式空調系統。如圖

經處理的新風通過新風送風管送到房間,室內的風同過回風口與送入的新風混合再經過風機盤管處理,達到要求后再送入房間,這樣不斷的循環,達到房間的使用要求。
(2)風機盤管:
風機盤管空調系統由風機盤管、新風機組、送風管道以及控制閥門等組成。
其中風機盤管、新風機組常稱為末端設備,他們共同構成半集中式空調系統

1、風機盤管的種類:

2、風機盤管的零部件:
(1)風機盤管電機圖 (2)風機盤管表冷器 (3)風機盤管葉輪,蝸殼 (4)風機盤管滴水盤
(三)空調末端設備的零部件
1、風機機組

2、表冷器

4、加熱除濕器

5、加濕器

6、空氣過濾器
空氣過濾器按過濾灰塵微粒的大小可分為粗效過濾器,中效過濾器,亞高效過濾器,高效過濾器。按外形特征可分為板式過濾器,袋式過濾器,卷軸式過濾器。

7.空氣分配器:包括各種形式的風閥及送、回風口

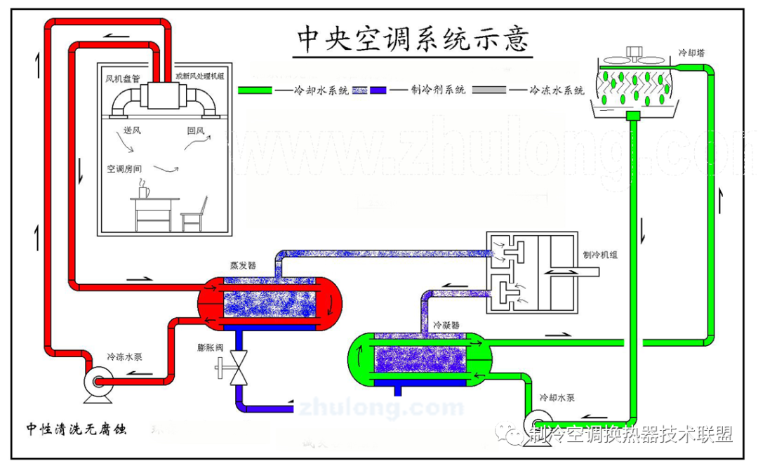
第三章:中央空調水系統簡介
1、中央空調水系統工作原理:
空調水系統可分為開式系統和閉式系統兩種形式,如圖所示;開式系統的末端水管是與大氣相通的(左側),而閉式系統的管路并不與大氣相通(右側)。通常的水系統循環包括冷凍水系統循環和冷卻水系統循環。

(1)、冷凍水系統循環:對于采用壓縮式冷水機組和換熱器的系統,冷(熱)水可不作水質處理,因為一般無結垢可能,即使有少量結垢對防止電化學蝕應一定的保護作用;
對于采用溴化鋰吸收式冷溫水機組的系統,按照生產廠家的要求,宜采用軟化水,有的工程設置鈉離子交換器,也有設置電子水處理設備的。
(2)、冷卻水系統循環:空調冷卻水系統是指由冷水機組的冷凝器、冷卻塔、冷卻水箱和冷卻水循環泵等組成的循環冷卻水系統。

2、冷卻塔
冷卻塔是循環冷卻水系統中的一個重要設備。有逆流式冷卻塔、橫流式冷卻塔、射流式冷卻塔、蒸發式冷卻塔等四種類型,常用的是逆流式冷卻塔(圓形、方形)、橫流式冷卻塔(圓形、方形)兩種。

3.冷卻塔及冷卻塔系統運行原理

4、 圓形逆流式玻璃鋼冷卻塔

5、方形橫流式玻璃鋼冷卻塔

6、冷卻塔塔填料



渝公網安備50011802011249號